發布時間:2024-05-07
來源:上海弘泱機械科技有限公司
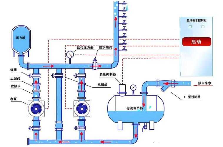
智慧泵房技術通過融合智能化與自動化技術,優化了供水流程與可靠性,其核心在于集成化的監控、控制與管理系統,借助物聯網、大數據、云計算等先進科技手段,實現對泵站運營的精細管理和高效調節。下面是智慧泵房工作原理的詳細解析:
智能監控與控制中樞:智慧泵房的“大腦”是其智能監控與控制系統,該系統利用物聯網技術,實時搜集泵站的各項運行數據,涵蓋水流量、壓力、水質參數等,通過高級算法對這些數據進行解析,從而自動執行泵的啟停、壓力調節和泵組調度等任務。
自動化作業與效率提升:全自動化控制系統無需人工頻繁介入,能根據實際供水需求智能調節泵機運行狀態,確保供水量恰到好處,同時最大化能效比,減少不必要能耗,降低運營成本。
高效能與穩定設計:智慧泵房注重設備的高效運行與穩定性,通過實時監測與控制,確保泵房在任何時刻都能維持最佳工作狀態,保證供水質量與連續性。
集成化與多功能設計:智慧泵房采取一體化設計,集成安防、水質監測、電氣控制、遠程監控等多重功能模塊,簡化安裝過程,減少維護成本,增強系統整體效能。
環境適應性:設計時充分考慮環境因素,如使用耐腐蝕材料,配備溫控系統,確保泵房能在不同環境下穩定工作。
信息化平臺集成:構建基于GIS、移動互聯的信息平臺,實現供水信息的智能管理,包括水質、水量的實時監控,推動城鄉供水一體化。
物聯網技術在智慧泵房中的應用涵蓋了多類傳感器和智能算法,如壓力、液位、溫度、流量、電參數采集、水質及振動傳感器,以及數據分析、預測性維護、實時監控算法等,這些技術共同構成智慧泵房的感知、決策與執行體系。

評估智慧泵房的成效,主要考察其在提高供水效率、節能減排、降低維護成本、提升管理效率、保障供水安全等方面的表現。例如,通過自動調控降低能耗,預測性維護減少停機時間,遠程監控提升響應速度,以及大數據分析輔助決策,最終實現整體運營成本的顯著下降和供水服務質效的大幅提升。
至于智慧泵房的自動化控制系統,通過傳感器網絡收集數據,經由通信技術傳輸至云端或本地服務器,利用智能算法分析后,自動調整泵的運行策略,達到實時監控和精準控制的目的。
確保環境適應性方面,智慧泵房通過選材(如不銹鋼)、溫控設施、遠程監控與預警系統、以及智能調節機制,來應對不同氣候與環境挑戰,確保全年穩定運行。信息化平臺實例,如巴中市城鄉供水一體化項目,通過構建綜合智慧水務平臺,實現了對供水系統的全面升級,有力推進了城鄉供水一體化進程,提升了供水服務的均等化和質量水平。
本文標題:供水智慧泵房工作原理
責任編輯:弘泱機械科技編輯部
本文鏈接:http://m.mcnds.com/xwzx/hydt/7432.html 轉載請注明出處